Centro de Documentación

Manuales técnicos y guías de configuración para la suite de radio definitiva.

Pro Play Radio

Pro Play Radio

Automatización y emisión profesional completa.

Pro Cart Radio

Pro Cart Radio

Sistema de cartuchera y efectos de sonido instantáneos.

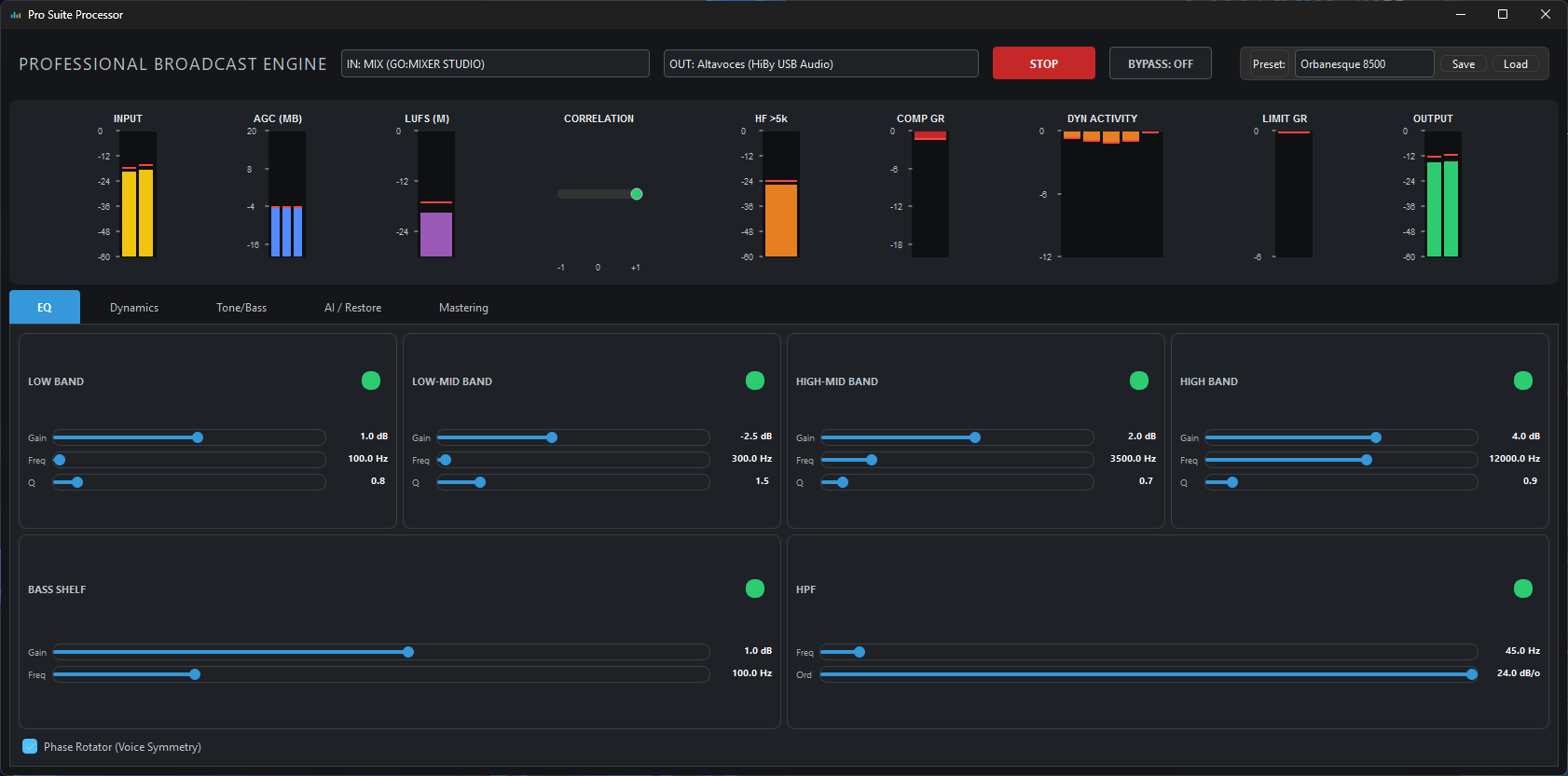
Pro Suite Processor

Pro Suite Processor

Procesamiento de audio digital de alta precisión.

Pro Record Radio

Pro Record Radio

Grabación multi-fuente y automatizada.

Pro TxRx Radio

Pro Tx/Rx Radio

Control de transmisiones y enlaces de radio.

Pro Multi Radio

Pro Multi Radio

Edición multipista profesional y rápida.

Pro Audio Matrix

Pro Audio Matrix

Enrutamiento de audio virtual avanzado.

Pro Suite Tone Generator

Pro Suite Tone Generator

Calibración y señales de precisión.

Pro Control Master

Pro Control Master

Gestión y telemetría UDP centralizada.